GM Service Manual Online
For 1990-2009 cars only

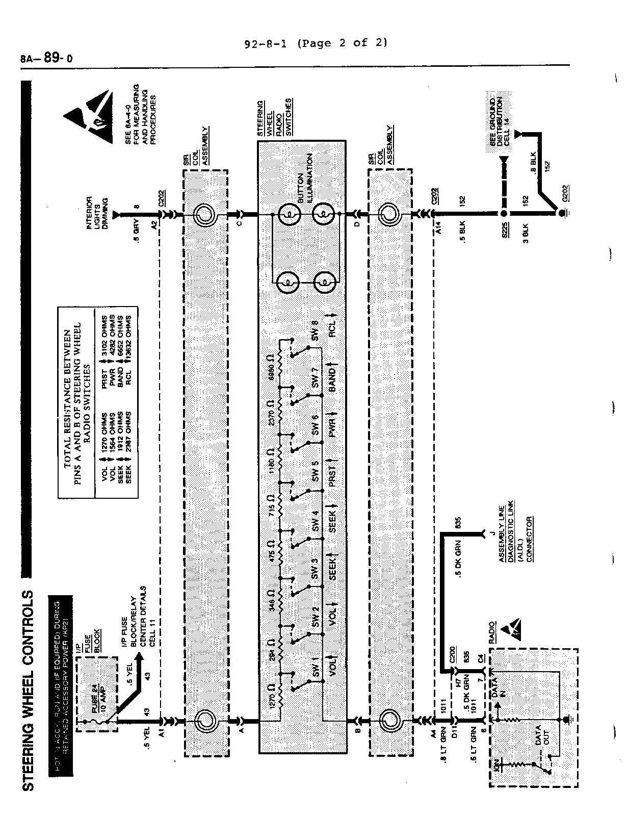
SERVICE MANUAL UPDATE SEC. 8A REVISED DIAG.STG.WHEEL CONTROL

SUBJECT: SERVICE MANUAL UPDATE -SECTION 8A-89-0 ELECTRICAL DIAGNOSIS REVISED STEERING WHEEL CONTROLS, CHART

VEHICLES AFFECTED: 1992 "H" MODELS

The following electrical schematic - Steering Wheel Controls - 8A-89-0 has been revised. This updated schematic now includes additional internal information for the steering wheel radio switches.

Please update your service manual accordingly.


Object Number: 75294  Size: FS

General Motors bulletins are intended for use by professional technicians, not a "do-it-yourselfer". They are written to inform those technicians of conditions that may occur on some vehicles, or to provide information that could assist in the proper service of a vehicle. Properly trained technicians have the equipment, tools, safety instructions and know-how to do a job properly and safely. If a condition is described, do not assume that the bulletin applies to your vehicle, or that your vehicle will have that condition. See a General Motors dealer servicing your brand of General Motors vehicle for information on whether your vehicle may benefit from the information.